CorrectSociology

Расчет биокоагулятора, встроенного в радиальный отстойник

Объем биокоагулятора определяется по формуле

,

где t=20 мин=0,33ч - продолжительность аэрации сточной воды.

Объем первичных отстойников с биокоагуляторами:

где W1 - объем принятого ранее типового отстойника диаметром 30м

N - количество принятых первичных отстойников - 3 шт.

Общая площадь всех отстойников с биокоагуляторами

где Hset - глубина проточной части типового первичного отстойника, м.

Диаметр отстойника с биокоагулятором. Вариант 1

Вариант 2

Принимаем 4 отстойника со встроенным биокоагулятором Dset=30 м.

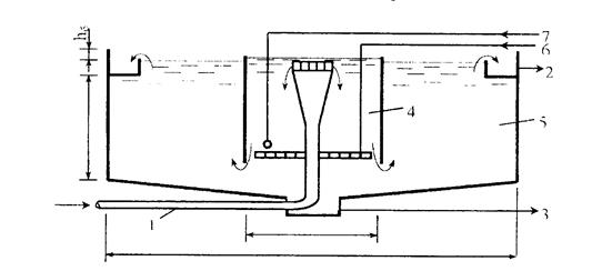
Рис.6. Первичный радиальный отстойник со встроенным биокоагулятором.

1 - подача исходной воды; 2 - отвод осветленной воды; 3 - отвод осадка; 4 - зона биокоагуляции; 5 - зона отстаивания воды; 6 - подача воздуха; 7 - подача активного ила или биологической пленки.

Расчетно-конструктивная часть. Расчет железобетонной ванны 25,0 х 8,5 м. Конструктивная схема монолитной железобетонной ванны
Монолитную железобетонную ванну компонуют с поперечными главными балками в составе рамы и продольными второстепенными балками в днище. Второстепенные балки размещаются по осям колонн рамы и в третях пролета главной балки, при этом пролеты плиты между осями ребер равны 2,0 м. Задаемся размерами сечения бало ...

Определение объемов земляных работ при вертикальной планировке площадок. Выбор метода определения объёма земляных работ
Для определения объемов земляных работ по вертикальной планировке строительной площадки применяем метод квадратов со стороной сетки 100м. Каждый квадрат нумеруется сверху направо, сверху вниз. Вершины также нумеруются. Необходимо вычислить отметки: черные отметки; красные отметки; среднюю отметку планир ...

Расчет ребристой плиты по предельным состояниям второй группы. Геометрические характеристики приведенного сечения
определим по формулам (11.28) — (11.32). Отношение модулей упругости v =Еs /Eb=190 000/24000=7,9. Площадь приведенного сечения Ared=A+vA,=146*5+14*25+7,9*4,02=1052 см2 Статический момент площади приведенного сечения относительной нижней грани Sred=146*5*27,5+14*25*12,5+7,9* 4,02*3=23142 см3. Расстояние ...

Категории сайта


© 2011-2026 Copyright www.architectnew.ru